| Начало раздела Производственные, любительские Радиолюбительские Авиамодельные, ракетомодельные Полезные, занимательные | Хитрости мастеру Электроника Физика Технологии Изобретения | Тайны космоса Тайны Земли Тайны Океана Хитрости Карта раздела | |
| Использование материалов сайта разрешается при условии ссылки (для сайтов - гиперссылки) | |||
Навигация: => | На главную/ Рынок технологий / Актуальные изобретения и модели / Назад / |
|
ИЗОБРЕТЕНИЕ
Патент Российской Федерации RU2285124
РОТОРНАЯ МАШИНА СО СМЕЩЕННЫМИ ВАЛАМИ
![]()
Имя заявителя: Лапытов Равиль Ахатович (RU)
Имя изобретателя: Лапытов Равиль Ахатович (RU)
Имя патентообладателя: Лапытов Равиль Ахатович (RU)
Адрес для переписки: 420138, г.Казань, ул. Дубравная, 53, корп.2, кв.35, Р.А. Лапытову
Дата начала действия патента: 2005.04.19
Изобретение может быть использовано в роторно-поршневых насосах, компрессорах, гидромоторах, а и в двигателях внутреннего или внешнего подвода теплоты. Роторная машина содержиткорпус с компрессионными пластинами, каналами подвода и отвода рабочей среды и торцевыми стенками, эксцентрично установленный в нем полый профилированный ротор с зубчатым венцом на его внутренней поверхности и механизм синхронизации, выполненный в виде шестерен, установленных на двух валах с возможностью их взаимодействия с зубчатым венцом ротора. Внешняя и внутренняя огибающие ротора имеют профиль, образованный из трех пар противолежащих друг другу больших и малых сегментов окружностей с центрами в вершинах равностороннего треугольника. Длина отрезка, образованного между точками пересечения прямой, проходящей через центры валов с огибающей профиля, неизменна при повороте ротора. Машина снабжена колесами-роликами, установленными параллельно шестерням и катящимся по гладким канавкам, выполненным на внутренней поверхности ротора. Радиус колес-роликов и шестерен меньше радиуса малого сегмента внутренней огибающей ротора. Уменьшаются габариты и вес, увеличивается КПД, повышается удельную мощность и производительность, увеличиваются сроки замены компрессионных пластин и долговечность роторных машин объемного типа.
ОПИСАНИЕ ИЗОБРЕТЕНИЯ
Изобретение относится к области машиностроения, в частности к роторно-поршневым насосам, компрессорам, гидромоторам и двигателям внутреннего или внешнего (паровой котел) подвода теплоты, применяемым в стационарных установках или на транспортных средствах.
Известно устройство роторно-поршневых гидравлических машин и двигателей, основанных на кинематической схеме Ф.Ванкеля (см. Бирюков Б.Н. Роторно-поршневые гидравлические машины. - М.: Машиностроение, 1972, с.16.; Ленин И.М. и др. Автомобильные и тракторные двигатели. - М.: Высшая школа, 1976, ч.1, с.197), в которой профилированный треугольный ротор с радиальными и торцевыми компрессионными пластинами, связан с рабочим валом посредством зубчатой передачи и движется по эпитрохоидной поверхности внутри корпуса, имеющего газораспределительные каналы и торцевые стенки.
Недостатком такого устройства являетсяневозможность обеспечения эффективной смазки мест контакта внутренней поверхности корпуса с тремя радиальными компрессионными пластинами, расположенными в пазах вращающегося ротора, что является причиной интенсивного износа компрессионных пластин и необходимости их сложной замены с демонтажем ротора.
Наиболее близким к заявляемому изобретению, принятым за прототип, является устройство (см. описание изобретения к патенту SU №1694986 A1, F 04 C 2/18. "Роторный насос", опубл. 30.11.1991. Бюл. №44), которое содержит корпус с каналами подвода и отвода рабочей среды и торцевые крышки, эксцентрично установленный в нем полый профилированный ротор с зубчатым венцом на его внутренней поверхности и механизм синхронизации, выполненный в виде ведущей шестерни, установленной на приводном валу и шестерни, установленной на дополнительном валу с возможностью их взаимодействия с зубчатым венцом ротора, который в поперечном сечении выполнен в виде криволинейной фигуры, причем длина отрезка, образованного между точками пересечения прямой, проходящей через центры ведущей и дополнительной шестерен с огибающей профиля неизменна при повороте ротора, а внутренняя поверхность ротора имеет профиль, соответствующий его наружной огибающей.
Недостатком данного устройства является то, что оно не может работать при высоких оборотах ротора из-за больших ударных нагрузок на шестерни валов, приводящих к деформации и заклиниванию зубьев. Как показали эксперименты на реальных моделях, причиной этого является равенство радиуса шестерни приводного вала радиусу малого сегмента (сектора) ротора, который при переходе шестерен с большого на малый сегмент зубчатого венца поочередно изменяет мгновенные оси вращения, проходящие через оси приводного и дополнительного валов.
Технический эффект, на достижение которого направлено заявляемое изобретение, заключается в возможности увеличения числа оборотов ротора путем уменьшения трения и динамических нагрузок на узлы предлагаемой роторной машины, что значительно расширяет возможности ее применения в качестве насосов, компрессоров, гидромоторов и двигателей объемного типа.
Технический эффект достигается тем, что в предлагаемом устройстве ротор движется не на шестернях, а на твердых колесах-роликах, которые установлены параллельно шестерням и катятся по гладкой внутренней поверхности ротора с меньшим по сравнению с зубчатой передачей трением. Причем радиус колес-роликов и шестерен меньше радиуса малого сегмента зубчатого венца ротора, в результате чего при смене мгновенной оси вращения ротора полного «лобового» удара малого сегмента о шестерни не происходит и передача крутящего момента ротора на валы будет достаточно плавной. Наглядным примером такого эффекта является свободное качение тяжелого металлического шара по твердой поверхности, на которой имеются неглубокие сферические выемки. Если радиус выемки больше радиуса шара, то шар по инерции постепенно скатывается и выкатывается из нее; если же радиусы совпадут, то шар впадает в выемку с ударом по всей поверхности и может остановиться в ней, передав всю энергию.
В роторной машине со смещенными валами, содержащем корпус с компрессионными пластинами, каналы подвода и отвода рабочей среды и торцевые стенки, эксцентрично установленный в нем полый профилированный ротор с зубчатым венцом на его внутренней поверхности и механизм синхронизации, выполненный в виде шестерен, установленных на двух валах с возможностью их взаимодействия с зубчатым венцом ротора, который в поперечном сечении выполнен в виде криволинейной фигуры, причем длина отрезка, образованного между точками пересечения прямой, проходящей через центры валов, с огибающей профиля неизменна при повороте ротора, а внутренняя поверхность ротора имеет профиль, соответствующий его наружной огибающей, новым является то, что устройство дополнительно имеет круглые колеса-ролики, а ротор содержит для них гладкие канавки на внутренней поверхности, с опорой на которые осуществляется качение ротора внутри корпуса с наименьшим трением. Колеса-ролики имеют радиус меньший чем радиус внутренней огибающей малого сегмента ротора и могут устанавливаться симметрично шестерням на обоих валах или на своих полуосях, закрепленных на торцевых стенках устройства. Шестерни содержат по крайней мере на один зуб меньше, чем шестикратное число зубьев на малом сегменте ротора и для исключения взаимного касания могут быть смещены относительно друг друга на валах, на которых установлены маховики для равномерности вращения. Для постоянного зацепления шестерен с зубчатым венцом ротора оба вала параллельно смещены в противоположных направлениях в плоскости, проходящей через центральные линии компрессионных пластин, установленных в корпусе роторной машины.
Сущность изобретения поясняется на фиг.1-7, где
![]() Фиг.1 изображен профиль образующей ротора | ![]() Фиг.2 - предлагаемое устройство, поперечный разрез |

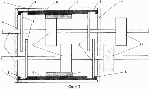
Фиг.3 - то же, продольный разрез
![]() Фиг.4 изображено первоначальное крайнее правое положение ротора. При этом верхняя шестерня находится в зацеплении с малым сегментом ротора, а нижняя - только входит в зацепление с большим сегментом ротора | ![]() Фиг.5 - промежуточное положение ротора при его движении от крайнего правого положения в крайнее левое положение. В данный момент в правой полости происходит всасывание очередной порции рабочей среды (тела), а левой - сжатие или вытеснение |
![]() Фиг.6 - крайнее левое положение ротора, при котором верхняя шестерня входит в зацепление с большим сегментом ротора, а нижнее - с малым сегментом | ![]() Фиг.7 - промежуточное положение ротора при его движении из левого в правое положение. При этом в левой полости происходит всасывание, а в правой - сжатие и вытеснение рабочей среды. |
Здесь: 1 - корпус; 2 - компрессионные пластины; 3 - впускной и выпускной каналы с клапанами; 4 - торцевые стенки; 5 - колеса-ролики; 6 - ротор; 7 - зубчатый венец; 8 - канавки; 9 - шестерни; 10 - валы; 11 - маховики; 12 - правая полость; 13 - левая полость.
Роторная машина со смещенными валами состоит из корпуса 1, в пазах которого установлены две подпружиненные компрессионные пластины 2 с возможностью замены без демонтажа торцевых стенок 4. В корпусе 1 с каналами впуска и выпуска рабочей среды 3 на колесах-роликах 5 установлен ротор 6, имеющий зубчатый венец 7 и канавки 8 по всему периметру внутренней поверхности. Зубчатый венец 7 имеет зацепление с двумя шестернями 9, установленными на валах 10 с маховиками 11. При изменении положения ротора внутри корпуса изменяются объемы правой полости 12 и левой полости 13. Внешняя и внутренняя огибающие ротора 6 имеют профиль, который образован из трех пар противолежащих друг другу больших и малых сегментов (секторов по 60°) окружностей с центрами в вершинах равностороннего треугольника, изображенного пунктирными прямыми (фиг.1.). Такой профиль при движении ротора 6 внутри корпуса 1 обеспечивает неподвижность компрессионных пластин 2 и постоянное зацепление зубчатого венца 7 с двумя шестернями 9 валов 10, установленных на подшипниках в торцевых стенках 4, т.к. расстояние между точками контакта ротора с верхней и нижней компрессионными пластинами неизменны при вращении ротора и это расстояние равно сумме радиусов малого и большого сегментов внешней огибающей ротора. Компрессионные пластины, выполненные, например, из алюминиево-графитового сплава или фторопласта, имеют прямоугольную форму и достаточную высоту для долговременной работы.
ПРЕДЛОЖЕННОЕ УСТРОЙСТВО РАБОТАЕТ СЛЕДУЮЩИМ ОБРАЗОМ
В крайнем правом положении ротора 6, представленном на фиг.4, под воздействием внешнего крутящего момента, который может подаваться на один из валов 10, или под давлением рабочей среды в правой полости 12 на ротор 6, последний перемещается влево с опорой на колеса-ролики 5, т.е. будет поворачиваться по часовой стрелке на 60° относительно центра (мгновенной оси вращения ротора) окружностей малого и большого сегментов ротора, совпадающего с верхней вершиной треугольника, образованного пунктирными прямыми на фиг.1. При движении ротора верхняя шестерня будет находиться в зацеплении с малым сегментом ротора, а нижняя - с противоположным большим сегментом (фиг.5). При этом шестерни 9 повернутся более чем на 60° на своих валах, т.к. их оси вращения не совпадают с осью вращения ротора и радиус шестерен меньше радиуса малого сегмента и радиуса большого сегмента ротора. В крайнем левом положении ротора (фиг.6) верхняя шестерня переходит в зацепление на большой сегмент ротора, нижняя шестерня - на малый сегмент, и ротор начинает перемещаться вправо, вращаясь на 60°вокруг центра (мгновенной оси вращения ротора) окружностей малого и большого сегментов, т.е. вокруг нижней вершины пунктирного треугольника (фиг.7). Достигнув крайнего правого положения ротора (фиг.4.), описанный цикл повторяется. Отметим, что при перемене осей вращения ротора все силы инерции передаются на колеса-ролики, а не на шестерни, зубья которых находятся в постоянной глубине зацепления с зубчатым венцом ротора.
Приведем конкретный пример использования предлагаемого изобретения в качестве двигателя внутреннего сгорания с воспламенением топлива от сжатого воздуха. Пусть ротор находится в крайнем правом положении (фиг.4), впускной клапан правой полости открыт, выпускной - закрыт; впускной клапан левой полости закрыт, выпускной - открыт. Вращаясь по часовой стрелке валы с маховиками, перемещают ротор влево (фиг.5) и тем самым осуществляется всасывание воздуха в правую полость и выпуск газов из левой полости двигателя. Когда ротор достигает крайнего левого положения (фиг.6), впускной клапан правой полости закрывается, выпускной остается закрытым, а в левой полости открывается впускной клапан и закрывается выпускной. Далее в процессе движения ротора вправо за счет инерции вращения маховиков в правой полости происходит сжатие воздуха до температуры, достаточной для воспламенения топлива (солярки или сжиженного газа), а в левой - такт впуска очередной порции воздуха (фиг.7). После этого в крайнем правом положении ротора (фиг.4) в левой полости закрывается впускной клапан, а в правую полость производится впрыск топлива через соответствующие форсунки (не показаны). Далее в правой полости происходит такт рабочего хода с передачей энергии на оба вала за счет сгорания топлива и расширения образующихся газов, а в левой - такт сжатия воздуха (фиг.6). Когда ротор достигает крайнего левого положения (фиг.6), в левую полость производится впрыск топлива, а в правой открывается выпускной клапан. Далее в левой полости происходит рабочий такт с возможностью отбора мощности на обоих валах, а в правой выпуск отработавших газов (фиг.7). В крайнем правом положении ротора описанный цикл с двумя рабочими тактами повторяется (фиг.4). Для обеспечения непрерывности процессов в левой и правой полостях двигателя и плавности движения ротора оба маховика на валах должны иметь соответствующую массу. Кроме этого возможна реализация многороторных конструкций на общих валах для обеспечения постоянного крутящего момента. Системы охлаждения и смазки двигателя, а и привода клапанов и форсунок могут иметь любую известную конструкцию и на фигурах не показаны.
Рабочий объем и мощность двигателя определяются шириной ротора и величиной радиусов его внешних огибающих. Объем каждой полости можно вычислить по формуле: V=Н(R22-R 1 2)П/6,
где П=3,1415...; Н - ширина ротора; R1 - радиус малого сегмента внешней огибающей ротора; R2 - радиус большого сегмента внешней огибающей ротора. Например, при R1=10 см, R2=15 см, Н=20 см, получим дизельный двигатель с рабочим объемом 2,5 литра, габаритами 30×30×30 см3, весом не более 50 кг и с числом оборотов валов до 2тысяч в минуту.
Таким образом, предлагаемая роторная машина со смещенными валами позволяет уменьшить габариты и вес из-за малого количества взаимодействующих узлов, увеличить КПД за счет уменьшения трения ротора о корпус и шестерни валов, повысить удельную мощность и производительность за счет повышенных оборотов ротора, увеличить сроки замены компрессионных пластин и долговечность роторных насосов, компрессоров, гидромоторов и тепловых объемных двигателей.
ФОРМУЛА ИЗОБРЕТЕНИЯ
Роторная машина со смещенными валами, содержащая корпус с компрессионными пластинами, каналами подвода и отвода рабочей среды и торцевыми стенками, эксцентрично установленный в нем полый профилированный ротор с зубчатым венцом на его внутренней поверхности и механизм синхронизации, выполненный в виде шестерен, установленных на двух валах с возможностью их взаимодействия с зубчатым венцом ротора, внешняя и внутренняя огибающие ротора имеют профиль, образованный из трех пар противолежащих друг другу больших и малых сегментов окружностей с центрами в вершинах равностороннего треугольника, причем длина отрезка, образованного между точками пересечения прямой, проходящей через центры валов с огибающей профиля, неизменна при повороте ротора, отличающаяся тем, что машина снабжена колесами-роликами, установленными параллельно шестерням и катящимся по гладким канавкам, выполненным на внутренней поверхности ротора, а радиус колес-роликов и шестерен меньше радиуса малого сегмента внутренней огибающей ротора.
Машина п.1, отличающаяся тем, что колеса-ролики установлены вместе с шестернями на валах или на отдельных полуосях, закрепленных к торцевым стенкам.
Машина п.1, отличающаяся тем, что число зубьев на шестернях, по крайней мере, на один меньше шестикратного числа зубьев на малом сегменте зубчатого венца ротора, а шестерни установлены на валах относительно друг друга так, чтобы исключить соприкосновение.
Машина п.1, отличающаяся тем, что оба вала имеют маховики и смещены относительно мгновенных осей вращения ротора в плоскости, проходящей через центральные линии компрессионных пластин, установленных на корпусе с возможностью их замены без демонтажа торцевых стенок.
Версия для печати
Дата публикации 16.11.2006гг
Created/Updated: 25.05.2018
|






